
Jun 30, 2025
Sai Alluri - CEO & Co-Founder
June Product Updates: Smarter Campaigns, Deeper Insights & Easier Management
Contents
This month, we’re introducing updates designed to help you move faster and operate smarter at every location, all without adding more to your plate.
From fully AI-generated personalized campaigns to a reimagined analytics dashboard and more intuitive location controls, these features are built to save time, surface insights, and help your teams do much more with less.
Let’s take a look at what’s new👇
PS: This month’s new updates are mostly for our Customer Marketing solution (except Incident Analytics), which drives customer retention through personalized marketing. Want to run effective marketing campaigns with trackable ROI? Get in touch here 🗣️
Stay Top of Mind Without Lifting a Finger

Donnie, our AI Marketer, can now write your entire outbound campaign! Simply describe the campaign (e.g. “Promote Happy Hour”), set a date range and email volume, and Donnie generates a full email sequence that’s brand-aligned and ready to go.
Saves time
Keeps engagement consistent
Works great with Goal Tracking to measure ROI
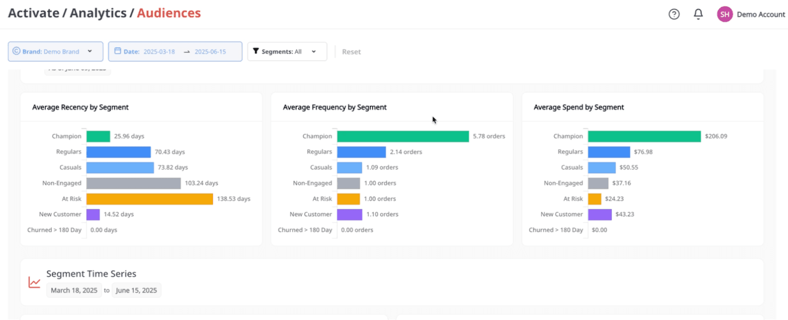
Get Smarter About Who Your Customers Are

Audience Analytics has been fully redesigned. Treat this like your all in one dashboard so you can understand your highest-value guests and what drives their loyalty. Metrics include:
Average recency, frequency, and spend (RFM)
Sentiment and feedback patterns
Works great with Goal Tracking to measure ROI
Know Your Location Count Instantly

For your convenience and instant visibility, we’ve added a summary card in Business Info. With it, you can:
View the total location count across all brands and platforms
See how many locations are billable based on the “Active Billing” toggle
Better manage your account and costs
Prevent Incidents at Every Location

Unresolved issues can lead to customer dissatisfaction and drop in operational excellence. To solve this, we’re introducing Incident Analytics; a faster and accurate way to spot, stop, and fix issues at the location-level. Here’s how:
Surface the most common incidents flagged by customers, like undercooked food, packaging problems, or staff behavior
Drill down by location, item, feedback sources, and categories to issues as they happen
Track incident rates and severity over time to spot patterns and prevent repeat problems
We’re always building new features and products so you can get happier customers, increase revenue, at every location. Keep your eyes peeled for more updates in the weeks ahead; but don’t forget to check out our Releases & Updatesfor recaps! In the meantime, head to our Blog to catch up on industry insights and tips on how to grow your restaurants.
Got questions or feedback? Don’t hesitate to contact your account managers. As always, thanks for your continuous support.






